cFosSpeed 12.50 Build 2525 RePack by elchupacabra

Версия программы: 12.50 Build 2525
Язык интерфейса: Русский / Мультиязычный
Платформа: x86 + x64
Разработчик: cFos Software
Автор сборки/репака: elchupacabra
Лекарство: Все вылечено
Описание:
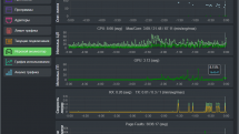
cFosSpeed - это сетевой драйвер, который привязывается к имеющимся интернет-соединениям и оптимизирует передачу данных посредством приоритизации трафика. Приоритизация трафика - метод оптимизации интернет-трафика, предоставляющий максимальную скорость при минимальных задержках. Вы можете использовать cFosSpeed с маршрутизатором и/или DSL-модемом или с кабельным модемом. Так же возможно использование с прочими типами интернет-соединений. cFosSpeed поддерживает большой выбор соединений, таких как DSL, cable, ISDN, UMTS и другие. Программа поможет сохранить малое время задержки в сети (ping), чтобы сделать интернет-приложения с настолько быстрым откликом, насколько это возможно. Также, одной из главных целей cFosSpeed является улучшение пропускной способности, путем устранения заторов в сети. Интерфейс программы переведен на множество языков, включая русский язык.
Во время установки будет предложено посетить сайт автора репака. Снимаем галочку по желанию.
Загрузил: planeta-26
Управление:
[обновить]
Взяли: 83 | Размер: 5.81 Mb
Содержание:
cFosSpeed 12.50 Build 2525 RePack by elchupacabra (2 файла)


Посетители, находящиеся в группе Гости, не могут оставлять комментарии к данной публикации.